From Curiosity to Capability – Fine-tuning the Future
What started as a YouTube video...
Yesterday, I watched a fine-tuning tutorial on YouTube.
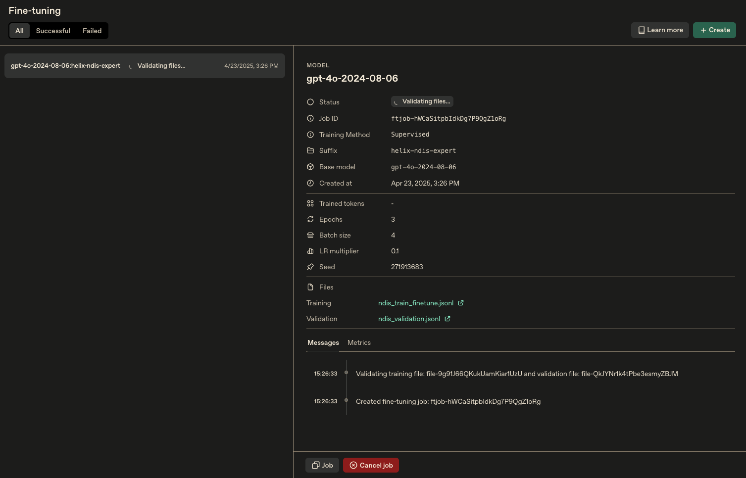
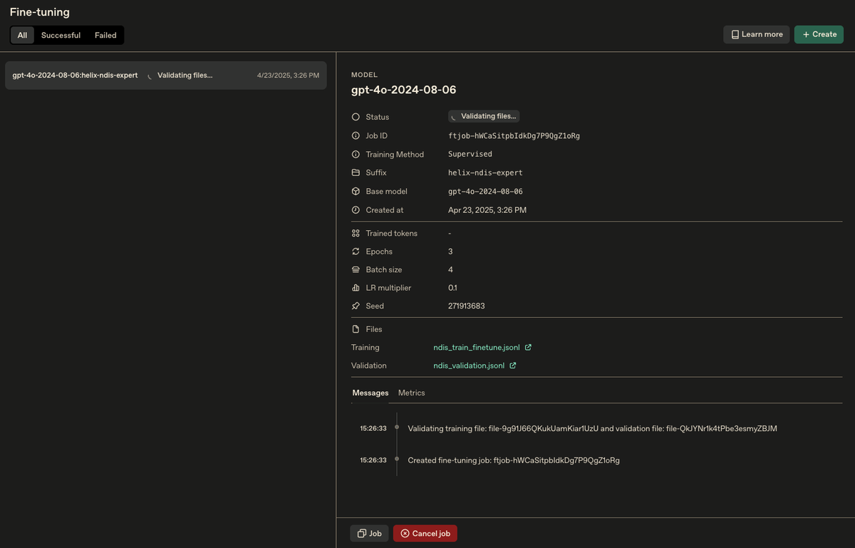
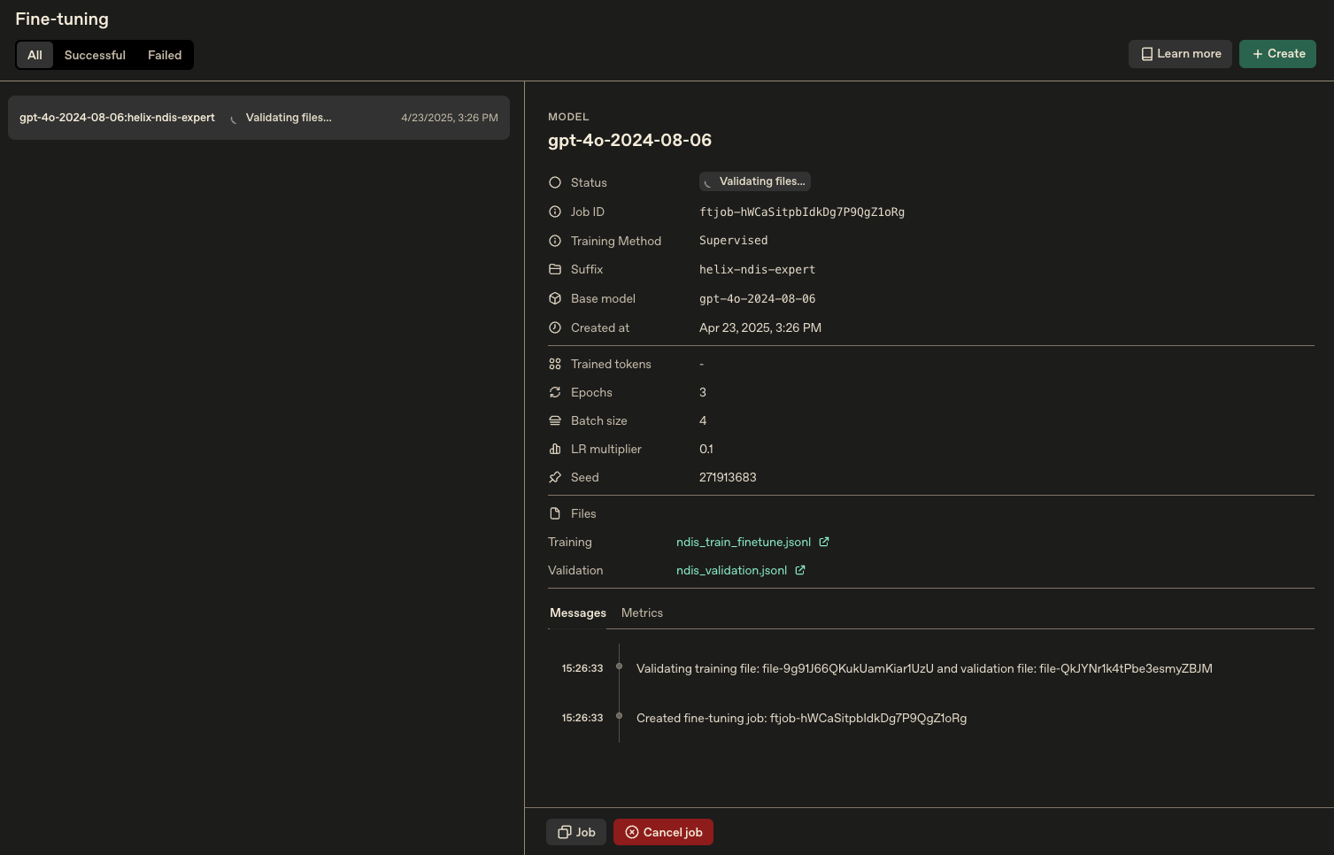
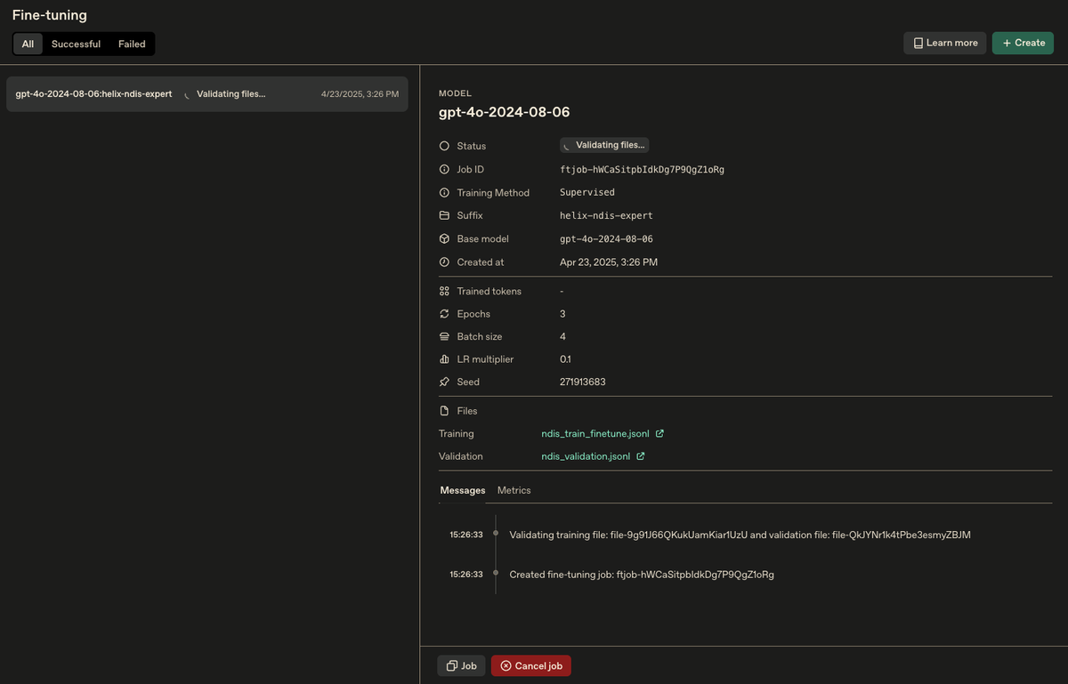
Today, I’ve just kicked off a fine-tuned NDIS-specific language model.
Not a generic chatbot.
Not a nice-to-have feature.
But a foundational capability for NDIS focussed AI Services—and potentially, a playbook for a new generation of AI-native services in regulated sectors.
Why this moment matters
The surprising part isn’t that I got it done.
It’s that I got it done in the flow of life—while juggling work, family, and client conversations. No background in coding. No ML credentials. But powered by a belief that AI isn’t out of reach—it’s now a tool for builders of all kinds.
I moved from strategy to design to execution.
From “someone should do this” to “I just did it.”
And that shift, I now realise, is a core insight for our time.

The deeper shift: Ownership through creation
Fine-tuning doesn’t just improve model output.
It transforms a generic model into proprietary IP—framed by your language, your values, and your logic.
In my case:
- It’s NDIS-specific, grounded in actual pricing, legal definitions, and support categories.
- It’s already shaping how future reports and advice will be written for NDIS reporting solutions I am creating for clients.
- And soon, it’ll power tailored RAG-based responses, tuned not just to questions—but to contexts.
My bet?
The future of domain expertise isn't just in knowledge.
It’s in how we encode that knowledge into AI-native infrastructure.
We’ve moved from websites to workflows.
Now, we move from workflows to thinking infrastructure.